Key Data has launched Dex AI, an artificial intelligence (AI) tool designed to help professional property managers interpret portfolio performance data and translate insights into operational decisions.
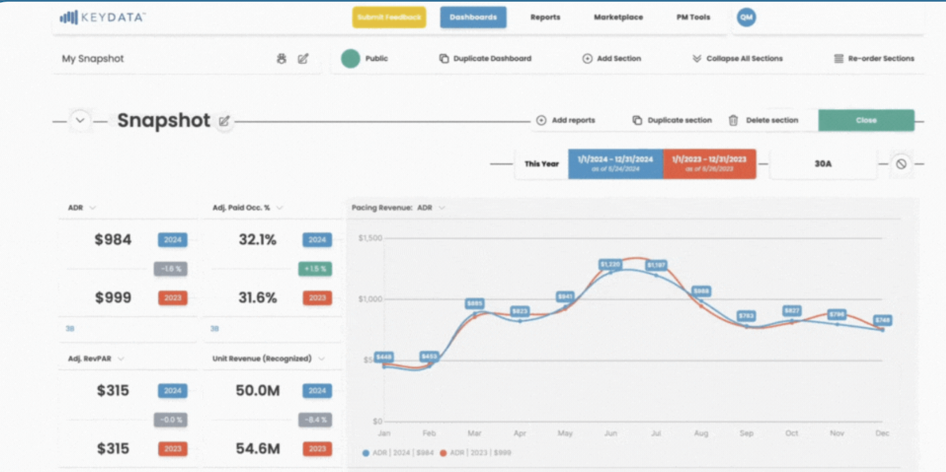
The system is embedded within Key Data PRO, the company’s analytics platform used by short-term rental managers to monitor portfolio performance. Dex AI introduces what the company describes as a ‘Data Experience Engine’, combining benchmarking data with AI-driven analysis to surface daily performance insights and recommendations.
The goal is to simplify how operators interpret large volumes of market and operational data, an increasingly important capability as short-term rental portfolios scale and performance management becomes more data intensive.
“Dex AI is a major milestone for both Key Data and the short-term rental industry. For years, our goal has been to give property managers clearer visibility into their performance.”
“With Dex AI, we’re taking that vision even further by helping to ensure that data provides clear, actionable insights. This is not about replacing what already works but about evolving it. We have combined the accuracy and depth of our data with a new layer of intelligence that thinks and reacts like an expert.”
Jason Sprenkle, CEO, Key Data
Each day the system generates a summary of portfolio health, highlighting where performance is exceeding expectations and where potential revenue gaps may be emerging. The analysis benchmarks a manager’s portfolio against wider market performance, translating metrics such as occupancy, ADR and RevPAR into simplified operational insights.
“Dex AI doesn’t just show results; it explains and highlights what matters most, empowering better and faster decisions. It makes performance management simpler, faster, and more strategic for our customers.”
Jason Sprenkle, CEO, Key Data
The platform also introduces AI-assisted dashboard creation. Users can generate custom performance views by typing queries such as comparisons between unit types or historical performance periods, removing the need for manual filtering or data configuration.
By combining industry benchmarking with automated analysis, the system aims to help managers identify demand patterns, revenue opportunities and operational risks more quickly.
For the PropTech and hospitality technology sector, the launch highlights the next phase of analytics platforms. Rather than simply providing dashboards, AI layers are increasingly expected to interpret performance data and guide operational decisions in real time.





